全站搜索

先进技术工艺

Advanced technology

负压大布袋技术

新能源行业

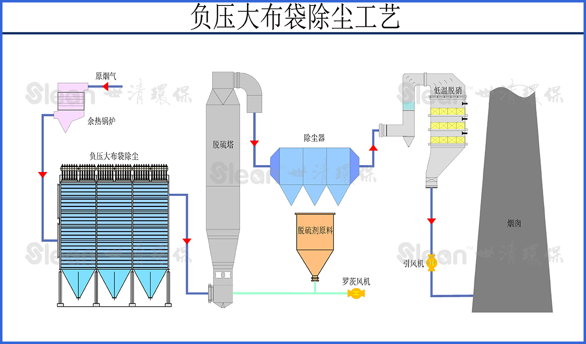
负压大布袋除尘器是一种高效的除尘设备,它主要由箱体、滤袋、清灰系统、进气系统等组成。当粉尘含量较高的气体通过进气系统进入箱体内部时,粉尘颗粒会被滤袋拦截,而净化后的气体则通过出气管道排出。

负压大布袋除尘主要是由近期装置、除尘器箱体、滤袋和清输灰系统组成。

大布袋的规格一般为φ292x10000mm,长度可根据项目具体需要选取,但是一般不超过11000mm。

工艺流程

技术特点

  • 高效:负压大布袋除尘器具有良好的过滤效果,能够有效地过滤含有粉尘的气体,特别是较细的粉尘,多用于工业硅及水泥行业的烟气的除尘。
  • 节能:负压大布袋除尘器采用的反吹清灰清灰技术,能够有效地节省能源和减少运行成本。
  • 环保:负压大布袋除尘器能够有效地减少粉尘排放,保护环境和人类健康。
  • 占地面积小:由于采用的大布袋,布袋长度较长,单位占地面积布袋除尘器的过滤面积大,因此占地面积小,节约土地。

0