全站搜索

精诚合作 加持各行业

Sincere cooperation to support various industries

新能源行业

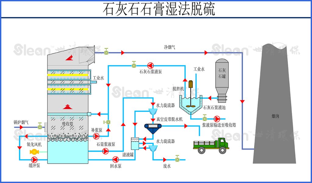
石灰石石膏湿法脱硫技术

石灰石石膏湿法单塔双循环脱硫技术

石灰石石膏湿法双塔双循环脱硫技术

氨法脱硫技术

循环流化床法半干法脱硫技术

循环流化床干法脱硫技术

固定床干法脱硫技术

SNCR脱硝技术

中温SCR脱硝技术

低温SCR脱硝技术

陶瓷滤筒技术

布袋除尘技术

负压大布袋技术

0